文本转图表
ClickStack 的 Text-to-Chart 功能允许您通过自然语言描述想要查看的内容来创建可视化。无需手动选择指标、过滤器和分组字段,您只需输入诸如 "过去 24 小时内按服务划分的错误率" 这样的提示词,ClickStack 就会自动生成相应的图表。
此功能使用大型语言模型 (LLM) 将您的文本提示词转换为查询,然后在 Chart Explorer 中生成可视化。它适用于任何已配置的数据源。
前提条件
Text-to-Chart 需要 Anthropic API 密钥。启动 ClickStack 时,请设置 ANTHROPIC_API_KEY 环境变量。
对于开源部署,请通过环境变量传入该密钥。具体方式因部署类型而异:
- Docker(All-in-One 或本地模式)
- Docker(仅 HyperDX)
- Docker Compose
- Helm
将该变量添加到 .env 文件中,或直接在 docker-compose.yaml 中设置:
使用 --set 传入该密钥:
使用 Text-to-Chart
打开 Chart Explorer
在 HyperDX 左侧菜单中选择 Chart Explorer。
输入文本提示词
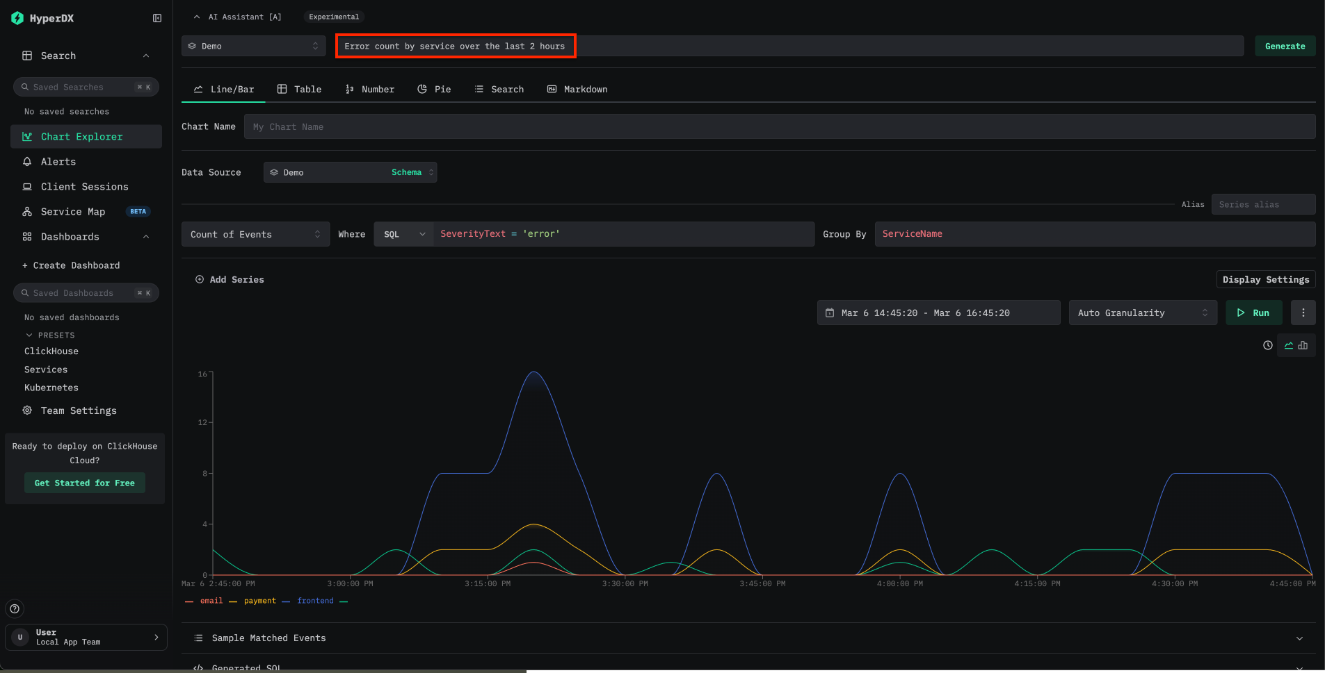
在 Chart Explorer 顶部找到 AI Assistant 输入框。输入您想创建的图表的自然语言描述。例如:
Show error rates by service over the last 24 hoursLatency breakdown by endpointCount of events over time grouped by severity
ClickStack 会将该提示词转换为查询,并自动渲染可视化结果。

使用演示数据试用
试用 Text-to-Chart 的最快方式是使用本地模式 Docker 镜像和远程演示数据集:
访问 localhost:8080。要连接到演示数据,请前往 Team Settings,然后使用以下信息创建一个新连接:
- Connection Name:
Demo - Host:
https://sql-clickhouse.clickhouse.com - Username:
otel_demo - Password: 留空

然后将各个数据源——Logs、Traces、Metrics 和 Sessions——修改为使用 otel_v2 数据库。有关数据源配置的完整说明,请参阅远程演示数据集指南。
连接成功后,打开 Chart Explorer,针对可用的日志、链路追踪和指标尝试输入提示词。
示例提示词
以下提示词演示了处理可观测性数据时的常见用例:
| 提示词 | 数据源 | 描述 |
|---|---|---|
Error count by service over time | 日志 | 按时间展示各服务的错误频率 |
Average request duration grouped by endpoint | 链路追踪 | 显示各端点的延迟模式 |
P99 latency by service | 链路追踪 | 识别各服务的尾延迟 |
Count of 5xx status codes over the last 6 hours | 日志 | 跟踪过去 6 小时内服务器错误的趋势 |
提示词可以引用已配置数据源中任何可用的列或属性。提示词越具体,生成的图表就越准确。
限制
- Text-to-Chart 目前支持使用 Anthropic 作为 LLM 提供商。对包括 OpenAI 在内的更多提供商的支持计划将在后续版本中推出。
- 目前仅支持将日志和链路追踪用作数据源,尚不支持 Prometheus 指标。
- 图表的准确性取决于提示词是否清晰以及底层数据的结构。如果生成的图表不符合预期,请尝试改写提示词,或明确指定列名。
延伸阅读
- 从文本到图表:借助 ClickStack 更快实现可视化 — 介绍该功能的博文
- 仪表板和可视化 — 使用 Chart Explorer 手动创建图表
- 搜索 — 全文搜索和属性搜索语法
- 配置 — ClickStack 的全部环境变量
