使用 ClickStack 监控 JVM 指标
本指南介绍如何使用 ClickStack 结合 OpenTelemetry Java agent 收集指标,从而监控 JVM 应用程序。您将学习如何:
- 将 OpenTelemetry Java agent 附加到 JVM 应用程序
- 配置该 agent 通过 OTLP 将指标发送到 ClickStack
- 使用预构建的仪表板可视化堆内存、垃圾回收、线程和 CPU
如果希望在为生产应用接入监控之前先验证集成效果,可以使用提供的包含示例指标的演示数据集。
所需时间:5–10 分钟
与现有 JVM 应用集成
本节介绍如何配置现有 JVM 应用,通过 OpenTelemetry Java 代理向 ClickStack 发送指标。
如果希望在配置生产环境之前先测试集成效果,可以使用我们的演示数据集进行测试,详情见演示数据集章节。
前置条件
- 已运行的 ClickStack 实例
- 现有 Java 应用程序(Java 8 及以上)
- 具有修改 JVM 启动参数的权限
获取 ClickStack API key
OpenTelemetry Java agent 会向 ClickStack 的 OTLP 端点发送数据,该端点需要进行身份验证。
- 在你的 ClickStack URL(例如:http://localhost:8080 )打开 HyperDX
- 如有需要,创建账号或登录
- 导航到 Team Settings → API Keys
- 复制你的 摄取 API key

下载 OpenTelemetry Java agent
下载 OpenTelemetry Java agent JAR 文件:
这会将 agent 下载到你当前的目录。你可以将其放置在适合你部署的位置(例如 /opt/opentelemetry/,或与应用 JAR 放在一起)。
配置 JVM 启动参数
在 JVM 启动命令中添加 Java agent。该 agent 会自动收集 JVM 指标并将其发送到 ClickStack。
选项 1:命令行参数
将以下内容替换为你自己的值:
opentelemetry-javaagent.jar→ agent JAR 的完整路径(例如/opt/opentelemetry/opentelemetry-javaagent.jar)my-java-app→ 为你的服务指定一个有意义的名称(例如payment-service、user-api)YOUR_API_KEY→ 上面步骤中获取的 ClickStack API keymy-application.jar→ 你的应用程序 JAR 文件名http://localhost:4318→ 你的 ClickStack 端点(如果 ClickStack 运行在同一台机器上则使用localhost:4318,否则使用http://your-clickstack-host:4318)
选项 2:环境变量
或者,使用环境变量:
将以下内容替换为你自己的值:
opentelemetry-javaagent.jar→ agent JAR 的完整路径my-java-app→ 你的服务名称YOUR_API_KEY→ 你的 ClickStack API keyhttp://localhost:4318→ 你的 ClickStack 端点my-application.jar→ 你的应用程序 JAR 文件名
OpenTelemetry Java agent 会自动收集以下 JVM 指标:
- 内存:
jvm.memory.used、jvm.memory.limit、jvm.memory.committed、jvm.memory.used_after_last_gc - 垃圾回收:
jvm.gc.duration - 线程:
jvm.thread.count - 类:
jvm.class.count、jvm.class.loaded、jvm.class.unloaded - CPU:
jvm.cpu.time、jvm.cpu.count
在 HyperDX 中验证指标
当你的应用在附加该 agent 的情况下运行时,验证指标是否已经写入 ClickStack:
- 在 http://localhost:8080 (或你的 ClickStack URL)打开 HyperDX
- 进入 Chart Explorer
- 搜索以
jvm.开头的指标(例如jvm.memory.used、jvm.gc.duration、jvm.thread.count)
演示数据集
对于希望在为应用接入监控之前先测试 JVM 指标集成的用户,我们提供了一个示例数据集,其中包含预先生成的指标,模拟了一个中等规模微服务在稳定中等流量下的真实 JVM 行为。
验证演示数据
导入完成后:
- 在浏览器中打开 http://localhost:8080 访问 HyperDX 并登录(如有需要可先创建账户)
- 进入 Search 视图,将 source 设置为 Metrics
- 将时间范围设置为 2025-12-06 14:00:00 - 2025-12-09 14:00:00
- 搜索
jvm.memory.used或jvm.gc.duration
您应该可以看到该演示服务的指标。
HyperDX 会以浏览器本地时区显示时间戳。演示数据涵盖的时间范围为 2025-12-07 14:00:00 - 2025-12-08 14:00:00 (UTC)。请将时间范围设置为 2025-12-06 14:00:00 - 2025-12-09 14:00:00,以确保无论您身在何处都能看到演示指标。确认能看到这些指标后,您可以将范围收窄为 24 小时,以获得更清晰的可视化效果。
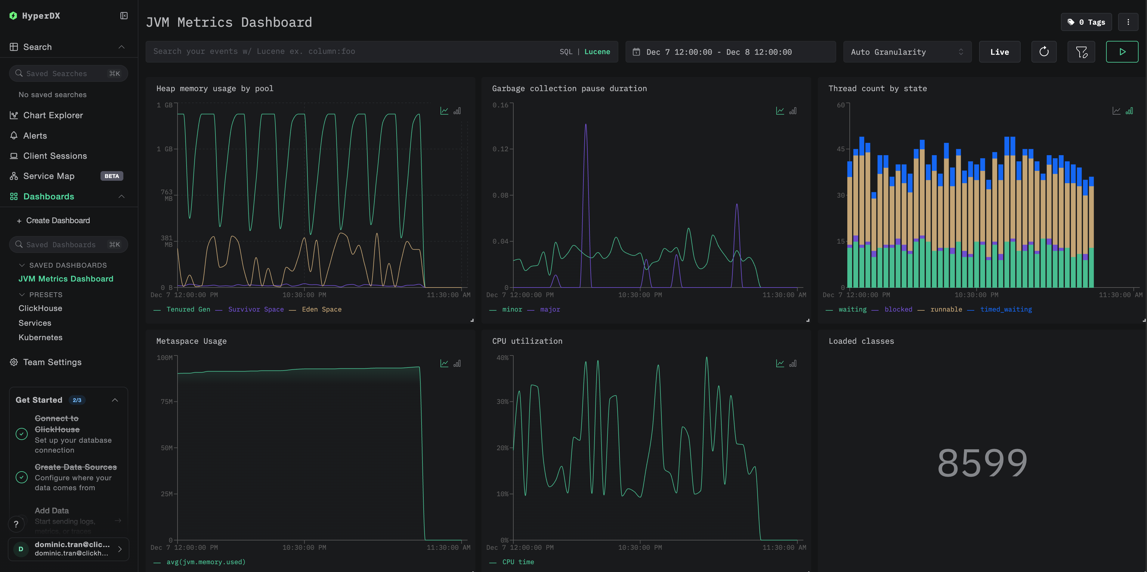
仪表板和可视化
为便于使用 ClickStack 监控 JVM 应用,我们提供了一个预先构建的仪表板,其中包含 JVM 指标的关键可视化视图。
导入预构建的仪表板
- 打开 HyperDX 并进入 Dashboards 页面
- 点击右上角省略号下的 Import Dashboard

- 上传
jvm-metrics-dashboard.json文件并点击 Finish Import

查看仪表板
系统会创建仪表板,并预先配置好所有可视化视图:

对于演示数据集,将时间范围设置为 2025-12-07 14:00:00 - 2025-12-08 14:00:00 (UTC)。可根据本地时区进行调整。
故障排除
Agent 未启动
确认 agent JAR 文件是否存在:
检查 Java 版本兼容性(需要 Java 8 及以上版本):
查看 agent 启动时的日志消息: 当你的应用启动时,你应该会看到:
在 HyperDX 中未显示任何指标
确认 ClickStack 正在运行且可访问:
检查是否已配置指标导出器:
检查应用程序日志中的 OpenTelemetry 错误: 在应用程序日志中查找与 OpenTelemetry 或 OTLP 导出失败相关的错误消息。
验证网络连通性: 如果 ClickStack 部署在远程主机上,请确保应用服务器可以访问 4318 端口。
确认 agent 版本: 请确保您使用的是最新的稳定版 agent(当前为 2.22.0),新版本通常包含性能改进。
下一步
现在 JVM 指标已经接入 ClickStack,接下来可以:
- 为关键指标(如高堆内存使用率、频繁 GC 暂停或线程耗尽)设置告警
- 探索其他 ClickStack 集成,以整合可观测性数据
迁移到生产环境
本指南演示了如何为本地测试配置 OpenTelemetry Java agent。对于生产环境部署,请在容器镜像中包含该 agent 的 JAR 文件,并通过环境变量进行配置,以便更易于管理。对于包含大量 JVM 实例的大型环境,建议部署集中式 OpenTelemetry Collector,对来自多个应用的指标进行批处理并转发,而不是直接发送到 ClickStack。
有关生产环境部署模式和 Collector 配置示例,请参阅 使用 OpenTelemetry 进行数据摄取。