Мониторинг трейсов Node.js с помощью ClickStack
Собирайте распределённые трейсы из приложений Node.js в ClickStack с помощью автоматической инструментации OpenTelemetry. Включает демо-набор данных и готовую панель мониторинга.
Интеграция с существующим приложением Node.js
В этом разделе рассматривается добавление распределённой трассировки в существующее приложение Node.js с использованием автоматической инструментации OpenTelemetry.
Если вы хотите протестировать интеграцию до настройки собственного приложения, вы можете воспользоваться нашей предварительно настроенной средой и тестовыми данными в разделе демонстрационного набора данных.
Предварительные требования
- Развёрнутый экземпляр ClickStack с доступными OTLP-эндпоинтами (порты 4317/4318)
- Существующее Node.js‑приложение (Node.js 14 или выше)
- Менеджер пакетов npm или yarn
- Имя хоста или IP‑адрес ClickStack
Установите и настройте OpenTelemetry
Установите пакет @hyperdx/node-opentelemetry и инициализируйте его в начале работы приложения. Подробные шаги по установке см. в руководстве по Node.js SDK.
Получите ClickStack API key
API key для отправки трейсов на OTLP-эндпоинт ClickStack.
- Откройте HyperDX по вашему URL‑адресу ClickStack (например, http://localhost:8080)
- Создайте учётную запись или при необходимости войдите в уже существующую
- Перейдите в Team Settings → API Keys
- Скопируйте ваш ключ API для приёма данных API key

Проверьте трейсы в HyperDX
После настройки войдите в HyperDX и убедитесь, что трейсы поступают. Вы должны увидеть что‑то подобное. Если вы не видите трейсы, попробуйте изменить диапазон времени:

Нажмите на любой трейс, чтобы открыть детализированное представление со спанами, временными характеристиками и атрибутами:

Демонстрационный датасет
Для пользователей, которые хотят протестировать трассировку Node.js в ClickStack перед тем, как инструментировать свои продакшн‑приложения, мы предоставляем пример датасета с заранее сгенерированными трассами Node.js‑приложения и реалистичными паттернами трафика.
Получите ClickStack API key
Ключ API для отправки трасс на OTLP‑эндпоинт ClickStack.
- Откройте HyperDX по URL вашего ClickStack (например, http://localhost:8080)
- Создайте аккаунт или войдите, если он уже есть
- Перейдите в Team Settings → API Keys
- Скопируйте ваш ключ API для приёма данных API key

Задайте ключ API в переменную окружения:
Отправьте трассы в ClickStack
Вы должны увидеть ответ вида {"partialSuccess":{}}, что означает, что трассы были успешно отправлены.
Проверьте трассы в HyperDX
- Откройте HyperDX и войдите в свой аккаунт (при необходимости сначала создайте аккаунт)
- Перейдите в представление Search и установите источник Traces
- Установите диапазон времени 2025-10-25 13:00:00 - 2025-10-28 13:00:00


HyperDX отображает временные метки в локальном часовом поясе вашего браузера. Демонстрационные данные охватывают период 2025-10-26 13:00:00 - 2025-10-27 13:00:00 (UTC). Широкий диапазон времени гарантирует, что вы увидите демонстрационные трассы независимо от вашего местоположения. После того как вы увидите трассы, вы можете сузить диапазон до 24‑часового периода для более наглядной визуализации.
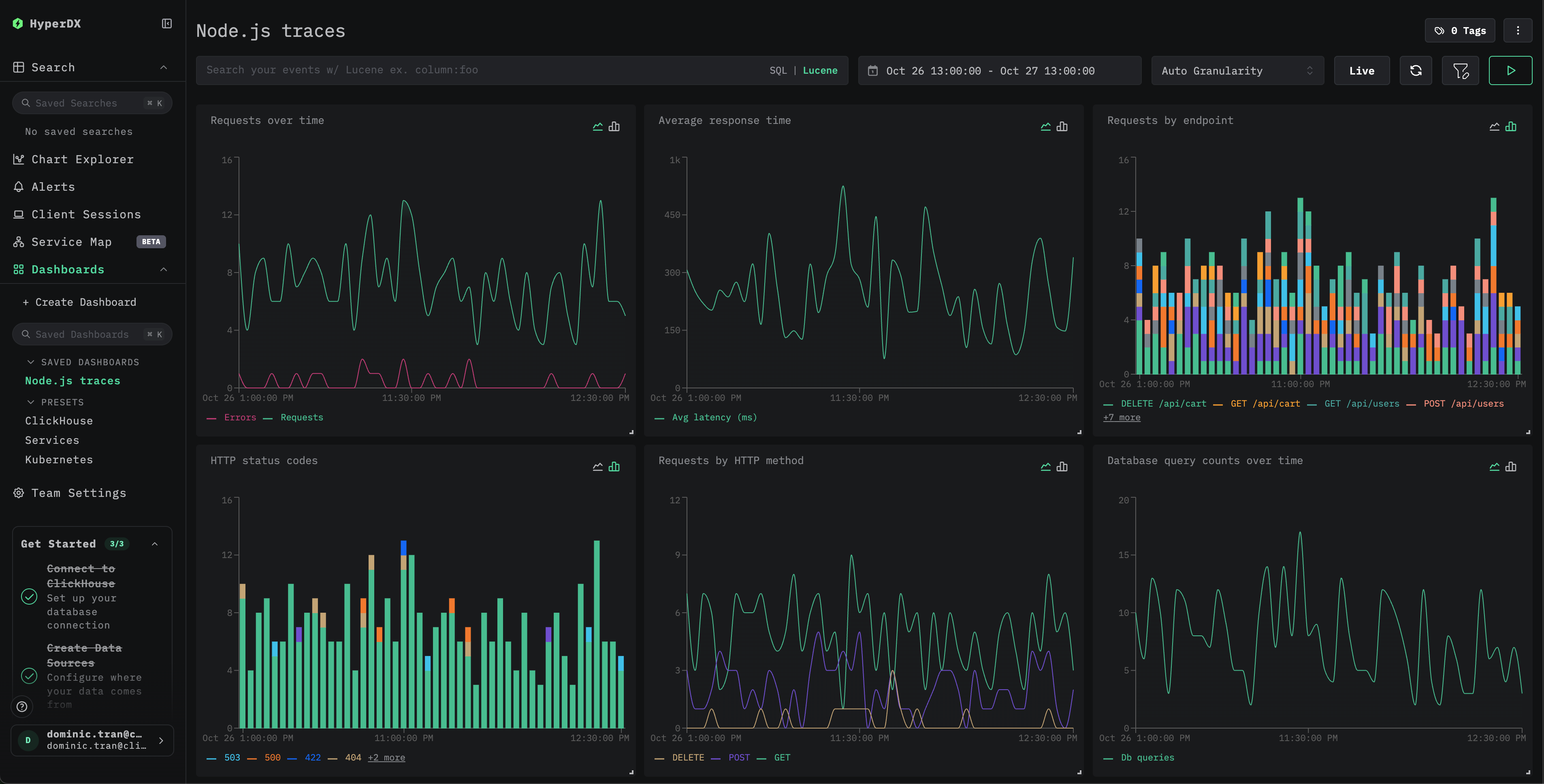
Дашборды и визуализация
Чтобы помочь вам начать мониторинг производительности приложения Node.js, мы предоставляем предварительно настроенный дашборд с основными визуализациями трейсов.
Импортируйте предварительно настроенный дашборд
- Откройте HyperDX и перейдите в раздел Dashboards
- Нажмите Import Dashboard в правом верхнем углу (под значком с тремя точками)

- Загрузите файл
nodejs-traces-dashboard.jsonи нажмите Finish Import

Дашборд будет создан со всеми предварительно настроенными визуализациями

Для демонстрационного набора данных установите диапазон времени 2025-10-26 13:00:00 - 2025-10-27 13:00:00 (UTC) (при необходимости скорректируйте под свой часовой пояс). Импортированный дашборд по умолчанию не будет иметь заданного диапазона времени.
Устранение неполадок
Демонстрационные трассы не появляются при отправке через curl
Если вы отправили трассы с помощью curl, но не видите их в HyperDX, попробуйте повторно отправить их:
Это известная проблема, возникающая при использовании демонстрационного примера с curl, и она не затрагивает инструментированные продакшен‑приложения.
В HyperDX не отображаются трассировки
Проверьте значения переменных окружения:
Проверьте сетевое подключение:
Должно успешно подключиться к endpoint OTLP.
Проверьте логи приложения: При запуске приложения найдите сообщения об инициализации OpenTelemetry. SDK HyperDX должен вывести подтверждение успешной инициализации.
Следующие шаги
- Настройте оповещения для критически важных метрик (уровни ошибок, пороги задержки)
- Создайте дополнительные панели мониторинга для конкретных сценариев использования (мониторинг API, события безопасности)
Переход в продакшен
В этом руководстве используется HyperDX SDK, который отправляет трейсы напрямую в OTLP-эндпоинт ClickStack. Такой подход хорошо подходит для разработки, тестирования, а также небольших и средних продакшен-развёртываний. Для более крупных продакшен-сред или если вам требуется дополнительный контроль над телеметрическими данными, рассмотрите развертывание собственного OpenTelemetry Collector в режиме агента. См. раздел Приём данных с помощью OpenTelemetry для ознакомления с вариантами продакшен-развёртывания и примерами конфигурации коллектора.