Text-to-Chart
ClickStack의 Text-to-Chart 기능을 사용하면 보고 싶은 내용을 일반 텍스트로 설명하여 시각화를 만들 수 있습니다. 메트릭, 필터, 그룹화 기준 필드를 수동으로 선택하는 대신 "지난 24시간 동안 서비스별 오류율"과 같은 프롬프트를 입력하면 ClickStack이 해당 차트를 자동으로 생성합니다.
이 기능은 대규모 언어 모델(LLM)을 사용해 텍스트 프롬프트를 쿼리로 변환한 다음, Chart Explorer에서 시각화를 생성합니다. 구성된 모든 데이터 소스에서 사용할 수 있습니다.
사전 요구 사항
Text-to-Chart를 사용하려면 Anthropic API 키가 필요합니다. ClickStack을 시작할 때 ANTHROPIC_API_KEY 환경 변수를 설정하십시오.
오픈 소스 배포에서는 키를 환경 변수로 전달하십시오. 방법은 배포 유형에 따라 달라집니다.
- Docker (All-in-One 또는 로컬 모드)
- Docker (HyperDX 전용)
- Docker Compose
- Helm
.env 파일에 변수를 추가하거나 docker-compose.yaml에서 직접 설정하십시오.
--set을 사용해 키를 전달하십시오.
Text-to-Chart 사용하기
Chart Explorer로 이동
HyperDX의 왼쪽 메뉴에서 Chart Explorer를 선택합니다.
텍스트 프롬프트 입력
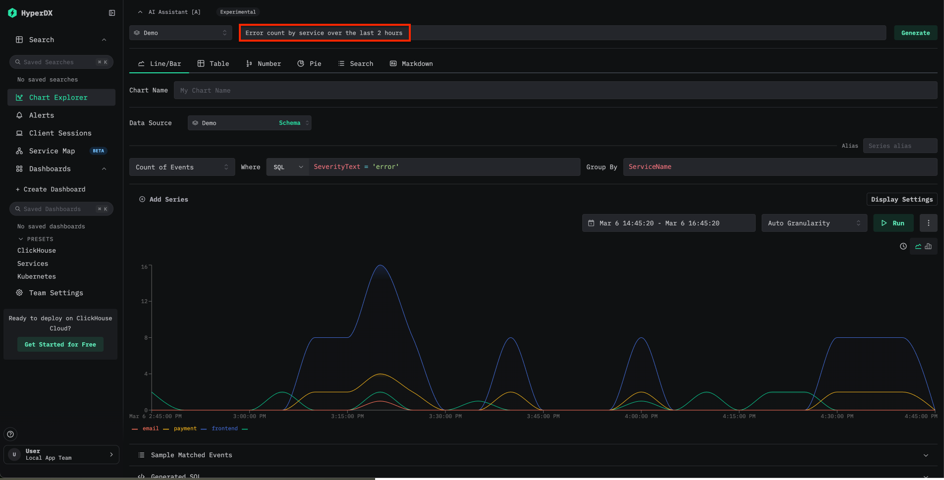
Chart Explorer 상단에서 AI Assistant 입력란을 찾습니다. 만들려는 차트를 자연어로 설명해 입력합니다. 예를 들어 다음과 같습니다.
Show error rates by service over the last 24 hoursLatency breakdown by endpointCount of events over time grouped by severity
ClickStack은 프롬프트를 쿼리로 변환하고 시각화를 자동으로 렌더링합니다.

데모 데이터로 사용해 보기
Text-to-Chart를 가장 빠르게 체험하는 방법은 Local Mode Docker 이미지와 원격 데모 데이터셋을 사용하는 것입니다:
localhost:8080으로 이동하세요. 데모 데이터에 연결하려면 Team Settings로 이동한 다음, 다음 정보로 새 연결을 생성하세요:
- Connection Name:
Demo - Host:
https://sql-clickhouse.clickhouse.com - Username:
otel_demo - Password: 비워 두세요

그런 다음 각 소스인 Logs, Traces, Metrics, Sessions가 otel_v2 데이터베이스를 사용하도록 수정하세요. 소스 구성에 대한 자세한 내용은 원격 데모 데이터세트 가이드를 참조하세요.
연결이 완료되면 Chart Explorer를 열고 사용 가능한 로그, 트레이스, 메트릭에 대해 프롬프트를 시도해 보세요.
예시 프롬프트
다음 프롬프트는 관측성 데이터를 사용할 때의 일반적인 활용 사례를 보여줍니다:
| 프롬프트 | 데이터 소스 | 설명 |
|---|---|---|
Error count by service over time | 로그 | 시간 경과에 따른 서비스별 오류 발생 빈도를 차트로 표시합니다 |
Average request duration grouped by endpoint | 트레이스 | 엔드포인트별 지연 시간 패턴을 보여줍니다 |
P99 latency by service | 트레이스 | 서비스 전반의 tail latency를 식별합니다 |
Count of 5xx status codes over the last 6 hours | 로그 | 최근 6시간 동안의 서버 오류 추세를 추적합니다 |
프롬프트에서는 구성된 데이터 소스에서 사용할 수 있는 모든 컬럼 또는 속성을 참조할 수 있습니다. 프롬프트를 구체적으로 작성할수록 생성되는 차트의 정확도가 높아집니다.
제한 사항
- Text-to-Chart는 현재 Anthropic만 LLM 제공업체로 지원합니다. OpenAI를 포함한 추가 제공업체 지원은 향후 릴리스에서 제공될 예정입니다.
- 데이터 소스로는 로그와 트레이스만 지원됩니다. Prometheus 메트릭은 아직 지원되지 않습니다.
- 차트의 정확도는 프롬프트의 명확성과 기반 데이터의 구조에 따라 달라집니다. 생성된 차트가 예상과 다를 경우, 프롬프트를 다시 작성하거나 컬럼 이름을 명시적으로 지정해 보십시오.
추가 자료
- 텍스트에서 차트까지: ClickStack으로 더 빠르게 시각화하는 방법 — 기능을 소개하는 블로그 글
- 대시보드 및 시각화 — Chart Explorer를 사용해 차트를 수동으로 생성하는 방법
- 검색 — 전문 검색 및 속성 검색 구문
- 구성 — ClickStack의 모든 환경 변수
