ClickStack를 사용한 Node.js 트레이스 모니터링
OpenTelemetry 자동 계측을 사용해 ClickStack에서 Node.js 애플리케이션의 분산 트레이스를 수집합니다. 데모 데이터셋과 사전 구축된 대시보드가 포함되어 있습니다.
기존 Node.js 애플리케이션과의 통합
이 섹션에서는 OpenTelemetry 자동 계측을 사용하여 기존 Node.js 애플리케이션에 분산 추적을 추가하는 방법을 다룹니다.
기존 환경을 직접 구성하기 전에 통합을 미리 테스트하고자 하는 경우, 데모 데이터셋 섹션에서 미리 구성된 환경과 샘플 데이터를 사용해 테스트할 수 있습니다.
준비 사항
- OTLP 엔드포인트에 접근 가능한 상태로 실행 중인 ClickStack 인스턴스 (포트 4317/4318)
- 기존 Node.js 애플리케이션 (Node.js 14 이상)
- npm 또는 yarn 패키지 관리자
- ClickStack 호스트 이름 또는 IP 주소
OpenTelemetry 설치 및 구성
애플리케이션 시작 부분에서 @hyperdx/node-opentelemetry 패키지를 설치하고 초기화합니다. 자세한 설치 단계는 Node.js SDK 가이드를 참고하십시오.
ClickStack API key 가져오기
ClickStack의 OTLP 엔드포인트로 트레이스를 전송하기 위한 수집 API key입니다.
- ClickStack URL에서 HyperDX를 엽니다 (예:
http://localhost:8080) - 필요하면 계정을 생성하거나 로그인합니다.
- Team Settings → API Keys로 이동합니다.
- Ingestion API Key를 복사합니다.

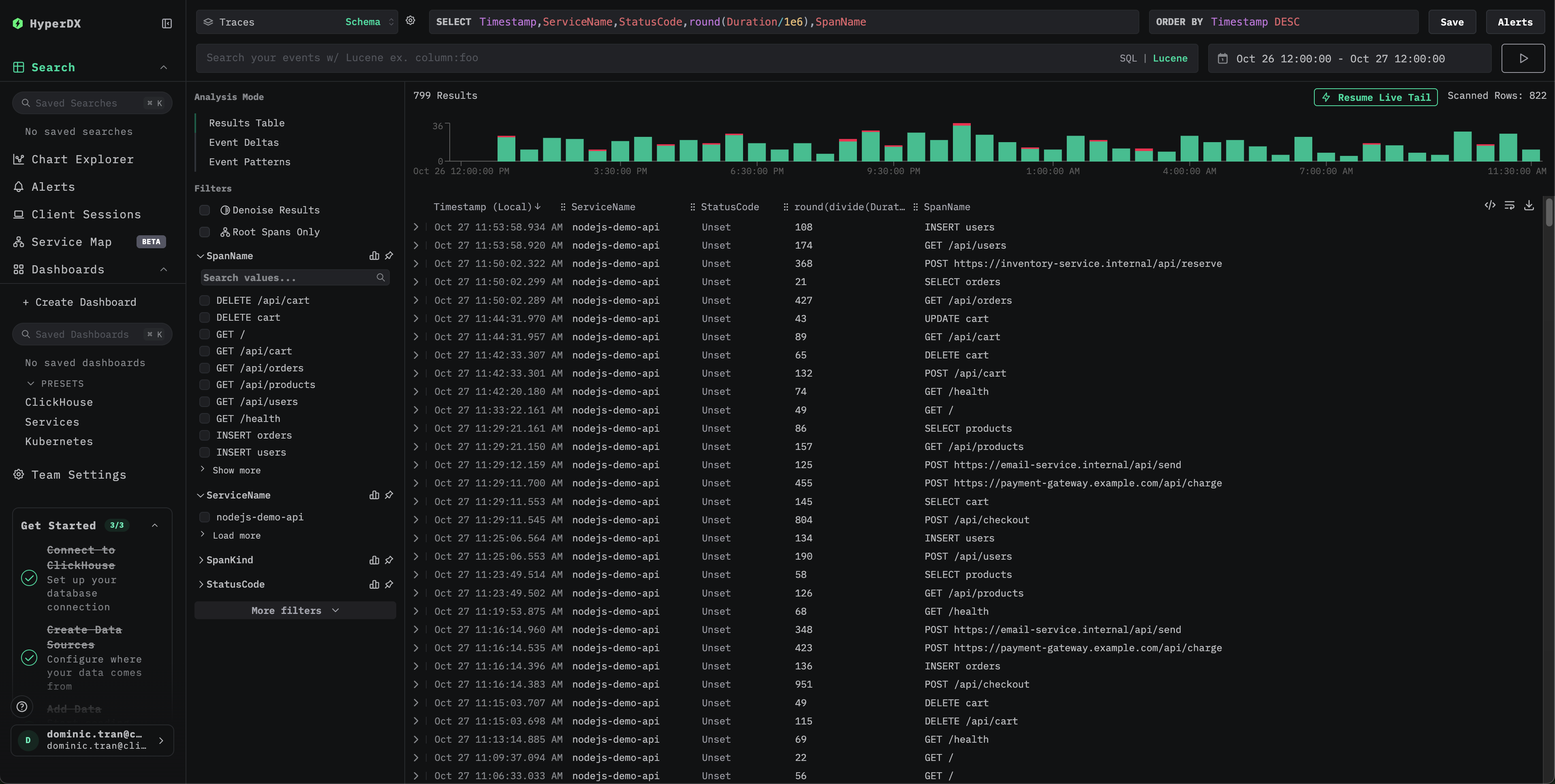
HyperDX에서 트레이스 확인
구성이 완료되면 HyperDX에 로그인하여 트레이스가 수집되는지 확인합니다. 다음과 비슷한 화면이 표시됩니다. 트레이스가 보이지 않으면 시간 범위를 조정해 보십시오:

임의의 트레이스를 클릭하여 span, 타이밍, 속성이 포함된 상세 보기를 확인합니다:

데모 데이터셋
프로덕션 애플리케이션을 계측하기 전에 ClickStack으로 Node.js 트레이싱을 테스트해 보려는 사용자를 위해, 현실적인 트래픽 패턴을 반영한 미리 생성된 Node.js 애플리케이션 트레이스 샘플 데이터셋을 제공합니다.
ClickStack API key 가져오기
ClickStack의 OTLP 엔드포인트로 트레이스를 전송하려면 API key가 필요합니다.
- ClickStack URL(예:
http://localhost:8080)에서 HyperDX를 엽니다. - 필요하다면 계정을 생성하거나 로그인합니다.
- Team Settings → API Keys로 이동합니다.
- **Ingestion API Key(수집 API key)**를 복사합니다.

환경 변수로 API key를 설정하십시오:
HyperDX에서 트레이스 확인
- HyperDX를 열고 계정으로 로그인합니다(먼저 계정을 생성해야 할 수도 있습니다).
- Search 뷰로 이동한 후, 소스를 Traces로 설정합니다.
- 시간 범위를 2025-10-25 13:00:00 - 2025-10-28 13:00:00으로 설정합니다.


HyperDX는 브라우저의 로컬 타임존으로 타임스탬프를 표시합니다. 데모 데이터는 2025-10-26 13:00:00 - 2025-10-27 13:00:00 (UTC) 구간에 걸쳐 있습니다. 넓은 시간 범위를 사용하면 위치와 관계없이 데모 트레이스를 볼 수 있습니다. 트레이스를 확인한 후에는 더 명확한 시각화를 위해 시간 범위를 24시간 구간으로 좁힐 수 있습니다.
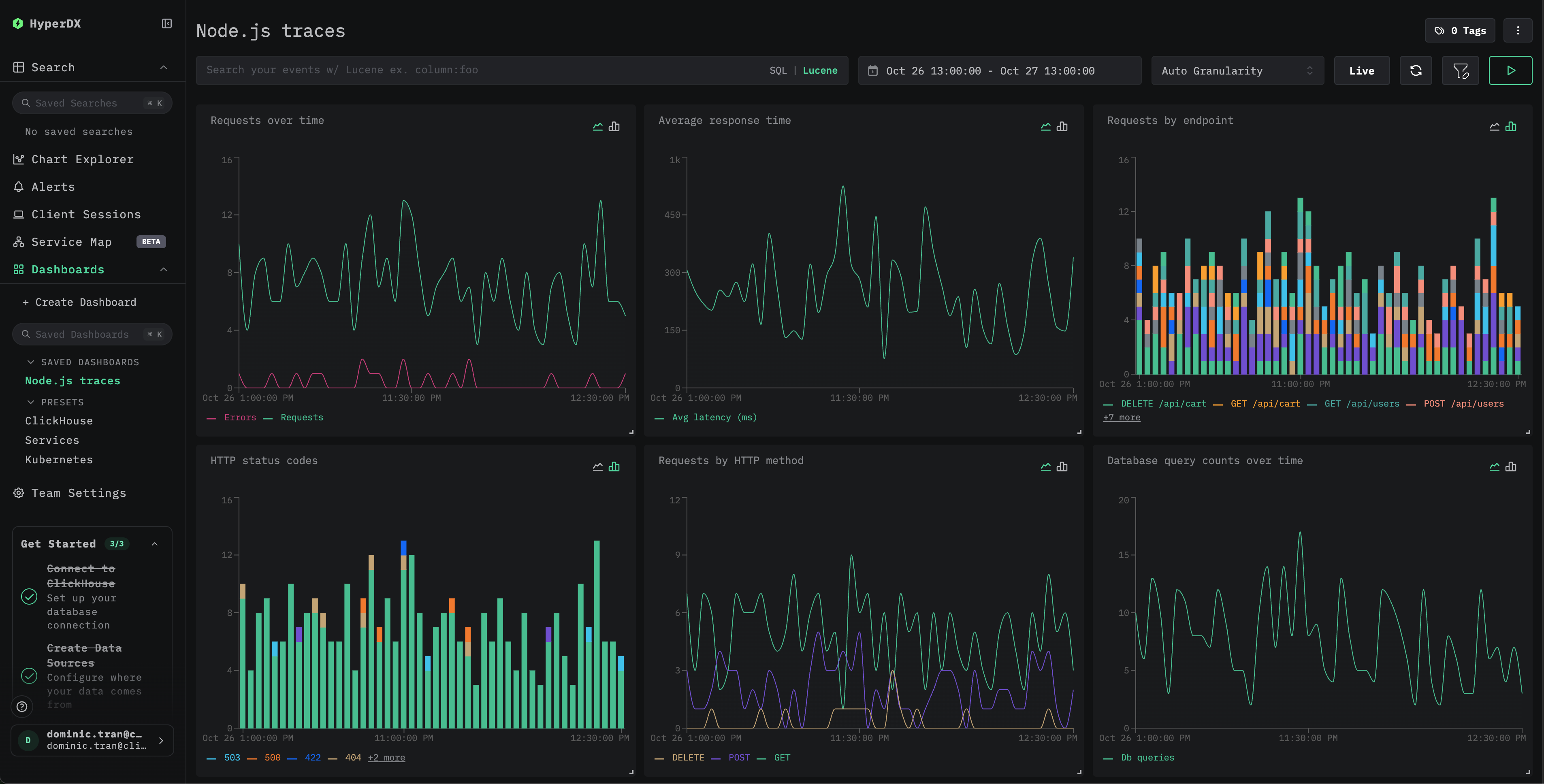
대시보드와 시각화
Node.js 애플리케이션 성능 모니터링을 바로 시작할 수 있도록, 주요 트레이스 시각화가 포함된 사전 구성 대시보드를 제공합니다.
사전 구성된 대시보드 가져오기
- HyperDX를 열고 Dashboards 섹션으로 이동합니다.
- 오른쪽 상단의 줄임표 메뉴에서 Import Dashboard를 클릭합니다.

nodejs-traces-dashboard.json파일을 업로드하고 Finish Import를 클릭합니다.

모든 시각화가 사전 구성된 상태로 대시보드가 생성됩니다.

데모 데이터셋의 경우, 시간 범위를 2025-10-26 13:00:00 - 2025-10-27 13:00:00 (UTC) 로 설정하십시오(로컬 시간대에 맞게 조정하십시오). 가져온 대시보드에는 기본적으로 시간 범위가 지정되어 있지 않습니다.
문제 해결
curl로 데모 트레이스가 표시되지 않는 경우
curl로 트레이스를 전송했지만 HyperDX에 표시되지 않는다면, 트레이스를 한 번 더 전송해 보십시오:
이는 데모용 curl 방식을 사용할 때 발생하는 것으로 알려진 문제이며, 계측이 적용된 프로덕션 애플리케이션에는 영향을 주지 않습니다.
HyperDX에 트레이스가 표시되지 않는 경우
환경 변수가 올바르게 설정되어 있는지 확인하십시오.
네트워크 연결 확인:
OTLP 엔드포인트에 성공적으로 연결되어야 합니다.
애플리케이션 로그 확인: 애플리케이션이 시작될 때 OpenTelemetry 초기화 메시지가 출력되는지 확인하십시오. HyperDX SDK가 초기화되었음을 나타내는 확인 메시지를 출력해야 합니다.
다음 단계
- 중요 메트릭(에러 비율, 지연 시간 임계값)에 대한 알림을 설정합니다.
- 특정 사용 사례(API 모니터링, 보안 이벤트)에 대한 추가 대시보드를 생성합니다.
프로덕션 환경으로 전환하기
이 가이드에서는 HyperDX SDK를 사용하여 트레이스를 ClickStack의 OTLP 엔드포인트로 직접 전송합니다. 이는 개발, 테스트, 소규모~중규모 프로덕션 배포 환경에 적합합니다. 프로덕션 환경 규모가 더 크거나 텔레메트리 데이터에 대한 추가 제어가 필요한 경우, 에이전트 방식으로 자체 OpenTelemetry Collector를 배포하는 방안을 고려하십시오. 프로덕션 배포 패턴과 Collector 구성 예시는 OpenTelemetry를 사용한 수집을 참고하십시오.