Visualizations and Dashboards with ClickStack
ClickStack supports visualizing events, with built-in support for charting in ClickStack UI (HyperDX). These charts can be added to dashboards for sharing with other users.
Visualizations can be created from traces, metrics, logs, or any user-defined wide event schemas.
Creating visualizations
The Chart Explorer interface in HyperDX allows you to visualize metrics, traces, and logs over time, making it easy to create quick visualizations for data analysis. This interface is also reused when creating dashboards. The following section walks through the process of creating a visualization using Chart Explorer.
Each visualization begins by selecting a data source, followed by a metric, with optional filter expressions and group by fields. Conceptually, visualizations in HyperDX map to a SQL GROUP BY query under the hood — users define metrics to aggregate across selected dimensions.
ClickStack also supports creating charts from natural language prompts using the text-to-chart feature. Describe what you want to see, and ClickStack generates the visualization automatically.
For example, you might chart the number of errors (count()) grouped by service name.
For the examples below, we use the remote dataset available at sql.clickhouse.com, described in the guide "Remote Demo Dataset". You can also reproduce these examples by visiting play-clickstack.clickhouse.com.
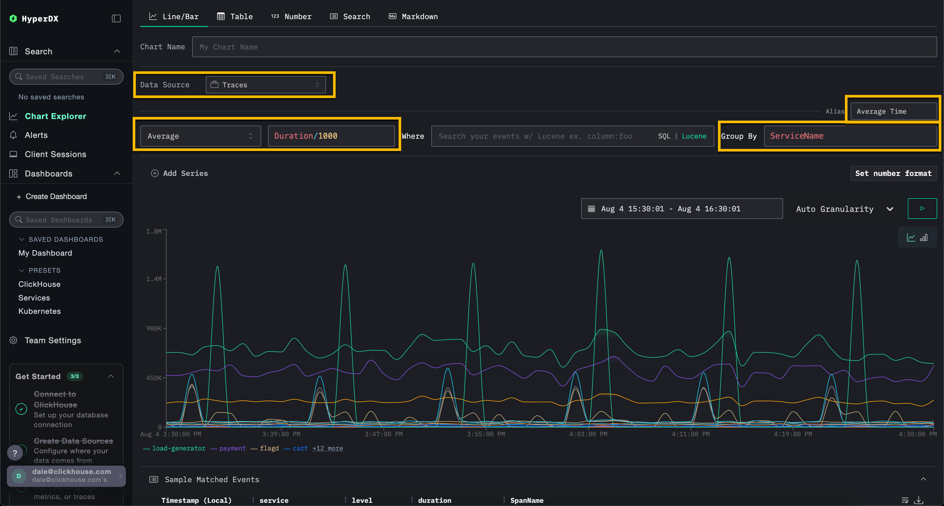
Create visualization
In the example below, we chart the average request duration over time per service name. This requires the user to specify a metric, a column (which can be a SQL expression), and an aggregation field.
Select the Line/Bar visualization type from the top menu, followed by the Traces (or Demo Traces if using play-clickstack.clickhouse.com) dataset. Complete the following values:
- Metric:
Average - Column:
Duration/1000 - Where:
<empty> - Group By:
ServiceName - Alias:
Average Time

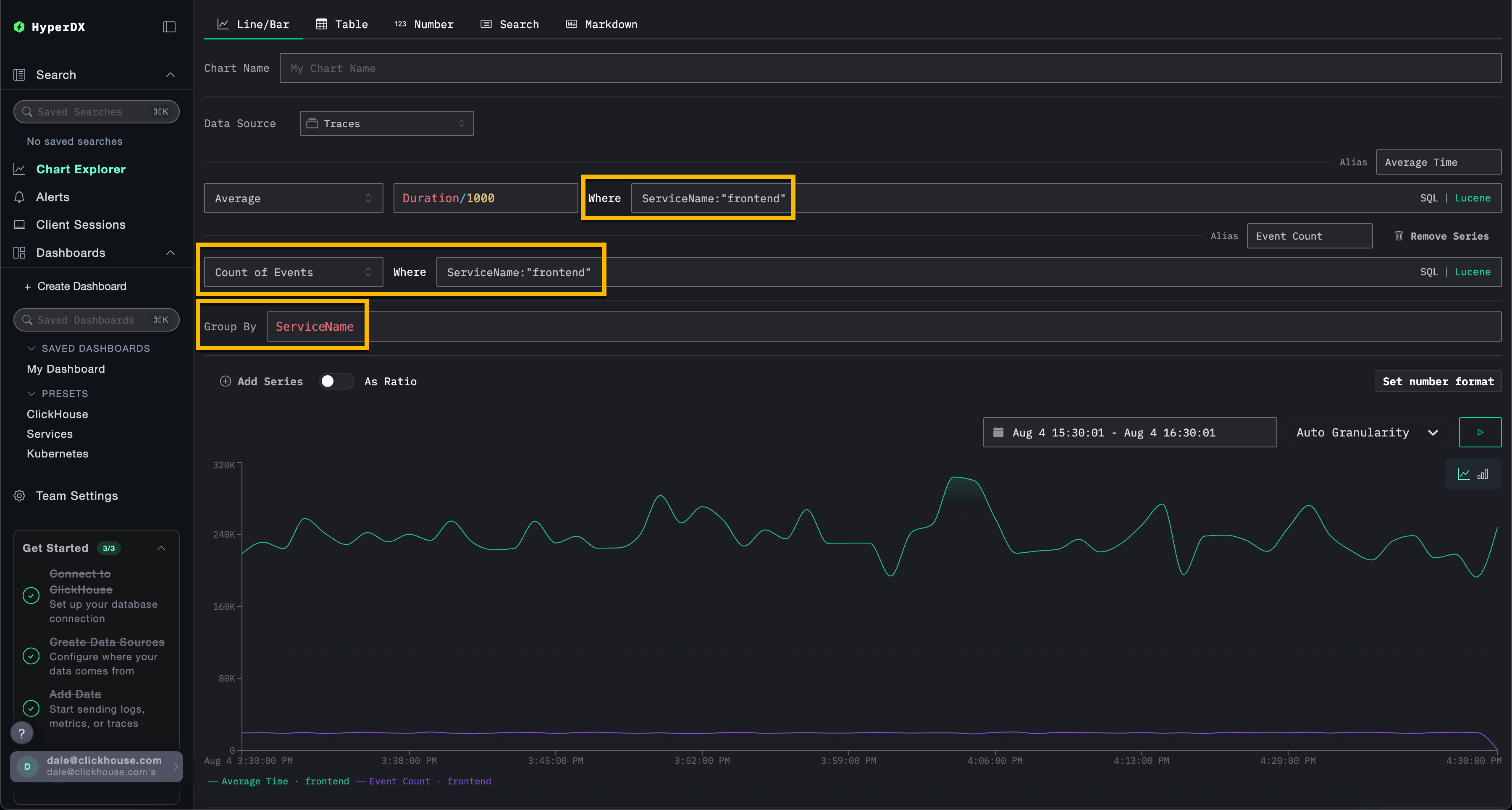
Note that you can filter events using either a SQL WHERE clause or Lucene syntax and set the time frame over which events should be visualized. Multiple series are also supported.
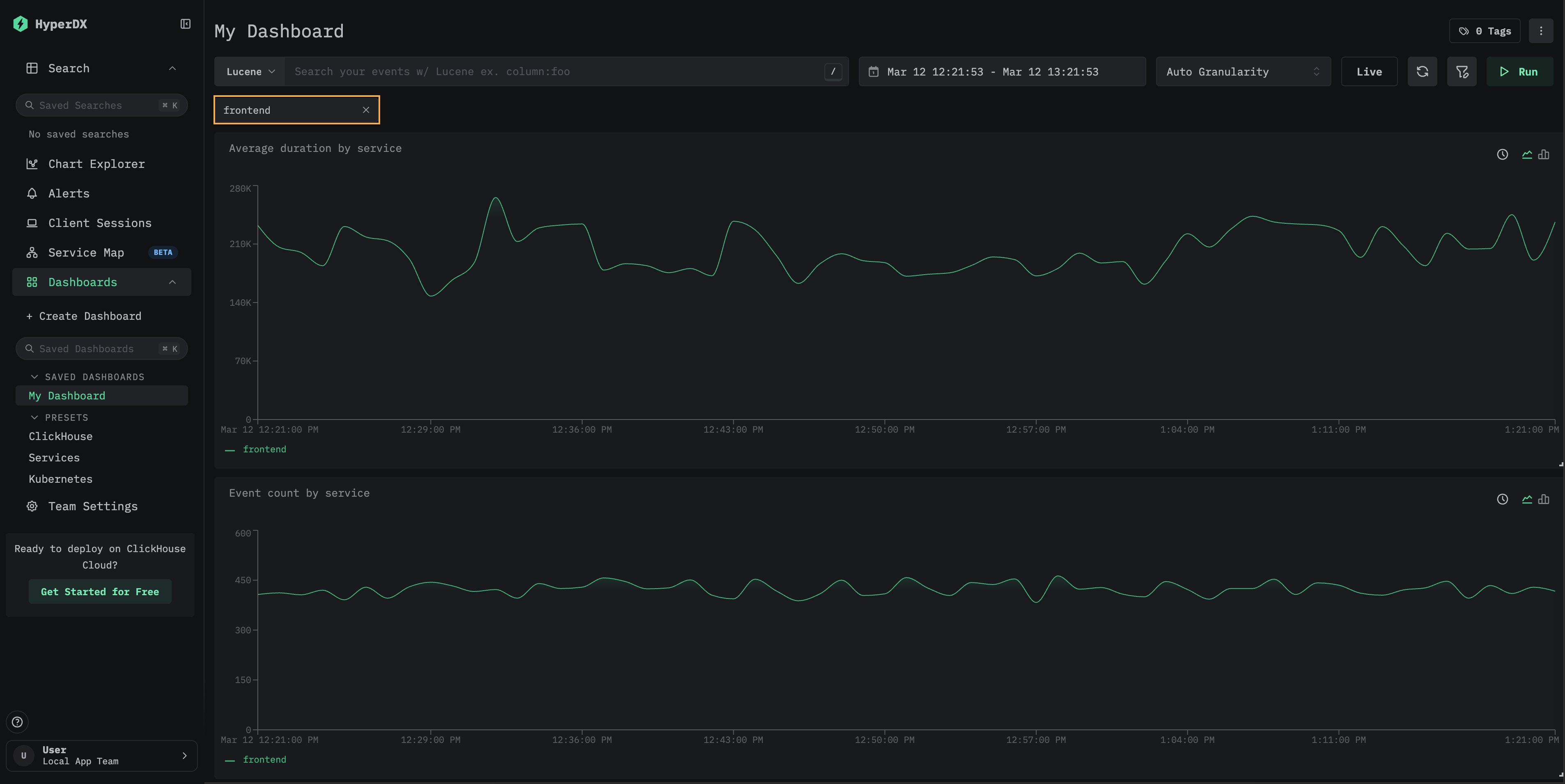
For example, filter by the service frontend by adding the filter ServiceName:"frontend". Add a second series for the count of events over time with the alias Count by clicking Add Series.

Visualizations can be created from any data source — metrics, traces, or logs. ClickStack treats all of these as wide events. Any numeric column can be charted over time, and string, date, or numeric columns can be used for groupings.
This unified approach allows you to build dashboards across telemetry types using a consistent, flexible model.
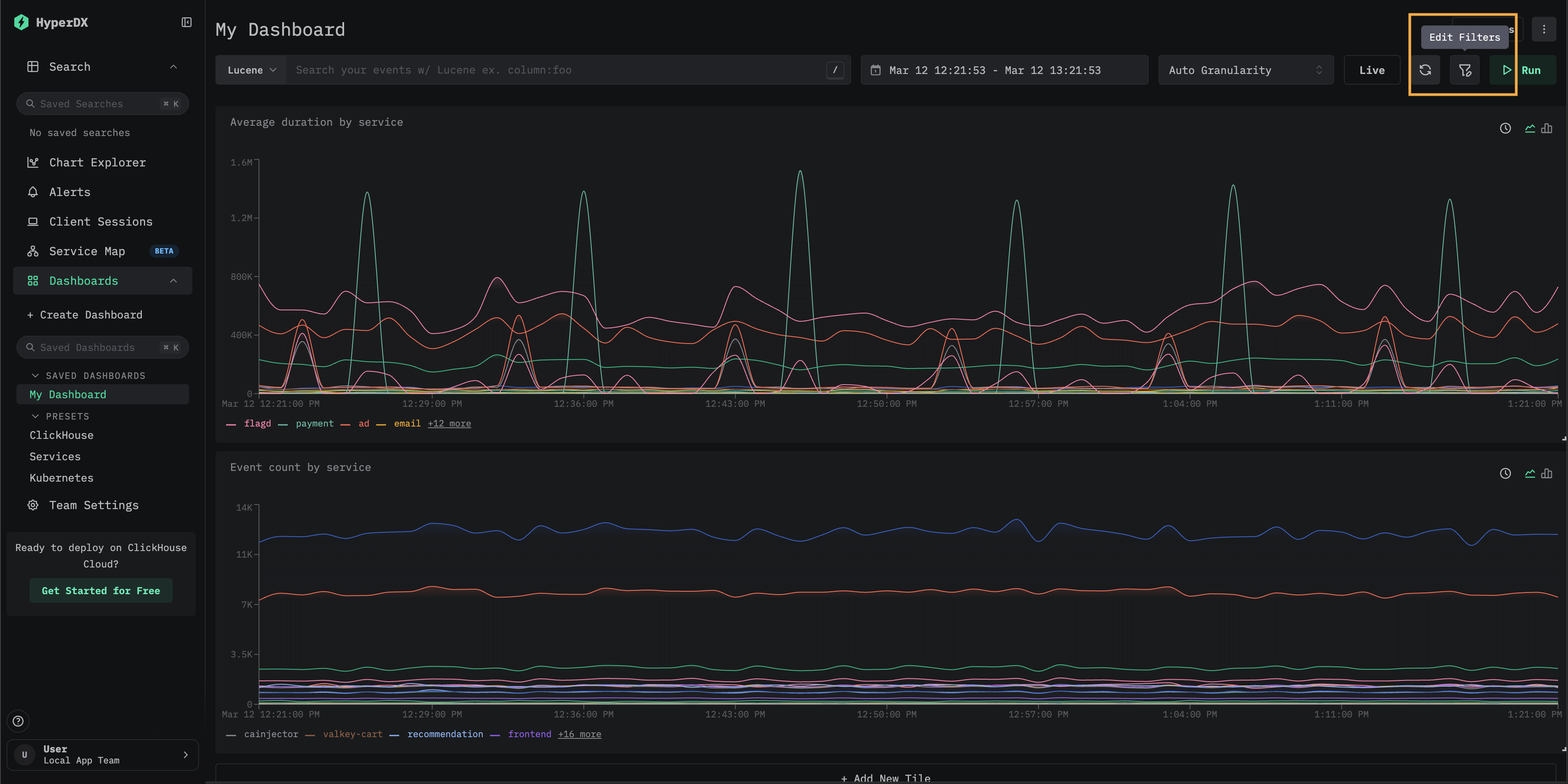
Creating dashboards
Dashboards provide a way to group related visualizations, enabling you to compare metrics and explore patterns side by side to identify potential root causes in your systems. These dashboards can be used for ad-hoc investigations or saved for ongoing monitoring.
Global filters can be applied at the dashboard level, automatically propagating to all visualizations within that dashboard. This allows for consistent drill-down across charts and simplifies correlation of events across services and telemetry types.
We create a dashboard with two visualizations below using the log and trace data sources. These steps can be reproduced on play-clickstack.clickhouse.com or locally by connecting to the dataset hosted on sql.clickhouse.com, as described in the guide "Remote Demo Dataset".
Navigate to Dashboards
Select Dashboards from the left menu.

By default, dashboards are temporary to support ad-hoc investigations.
If using your own HyperDX instance you can ensure this dashboard can later be saved, by clicking Create New Saved Dashboard. This option won't be available if using the read-only environment play-clickstack.clickhouse.com.
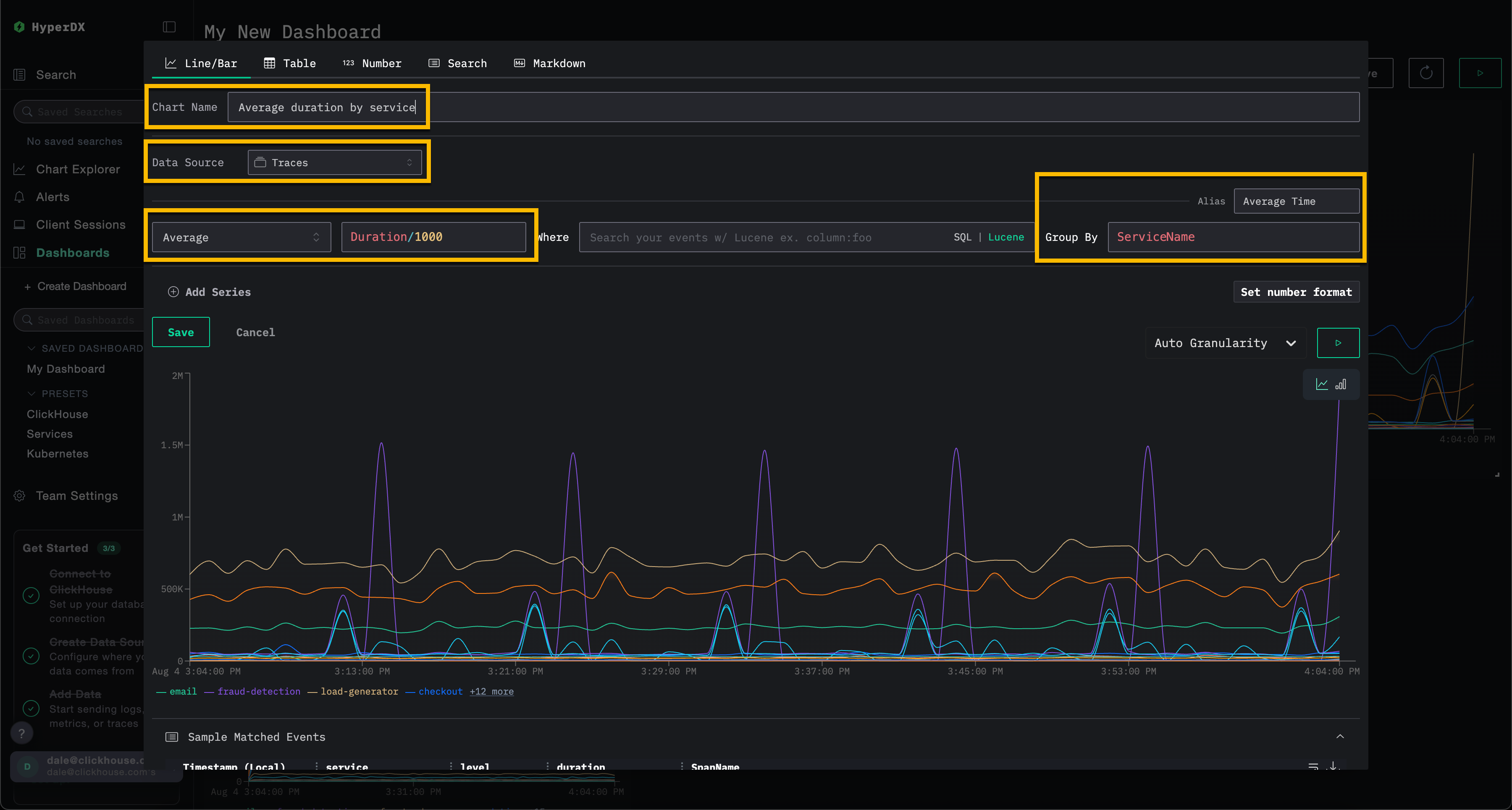
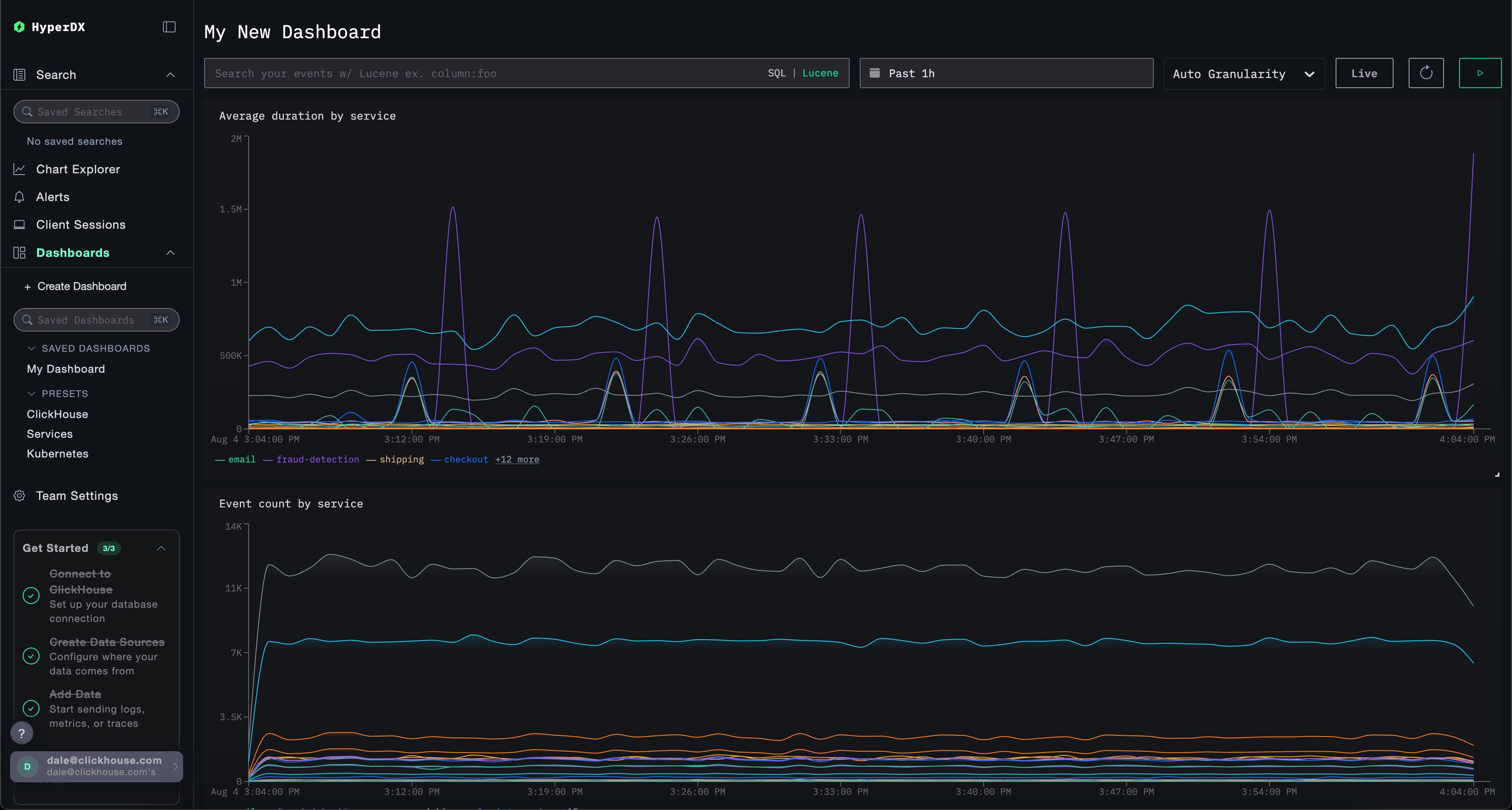
Create a visualization – average request time by service
Select Add New Tile to open the visualization creation panel.
Select the Line/Bar visualization type from the top menu, followed by the Traces (or Demo Traces if using play-clickstack.clickhouse.com) dataset. Complete the following values to create a chart showing the average request duration over time per service name:
- Chart Name:
Average duration by service - Metric:
Average - Column:
Duration/1000 - Where:
<empty> - Group By:
ServiceName - Alias:
Average Time
Click the play button before clicking Save.

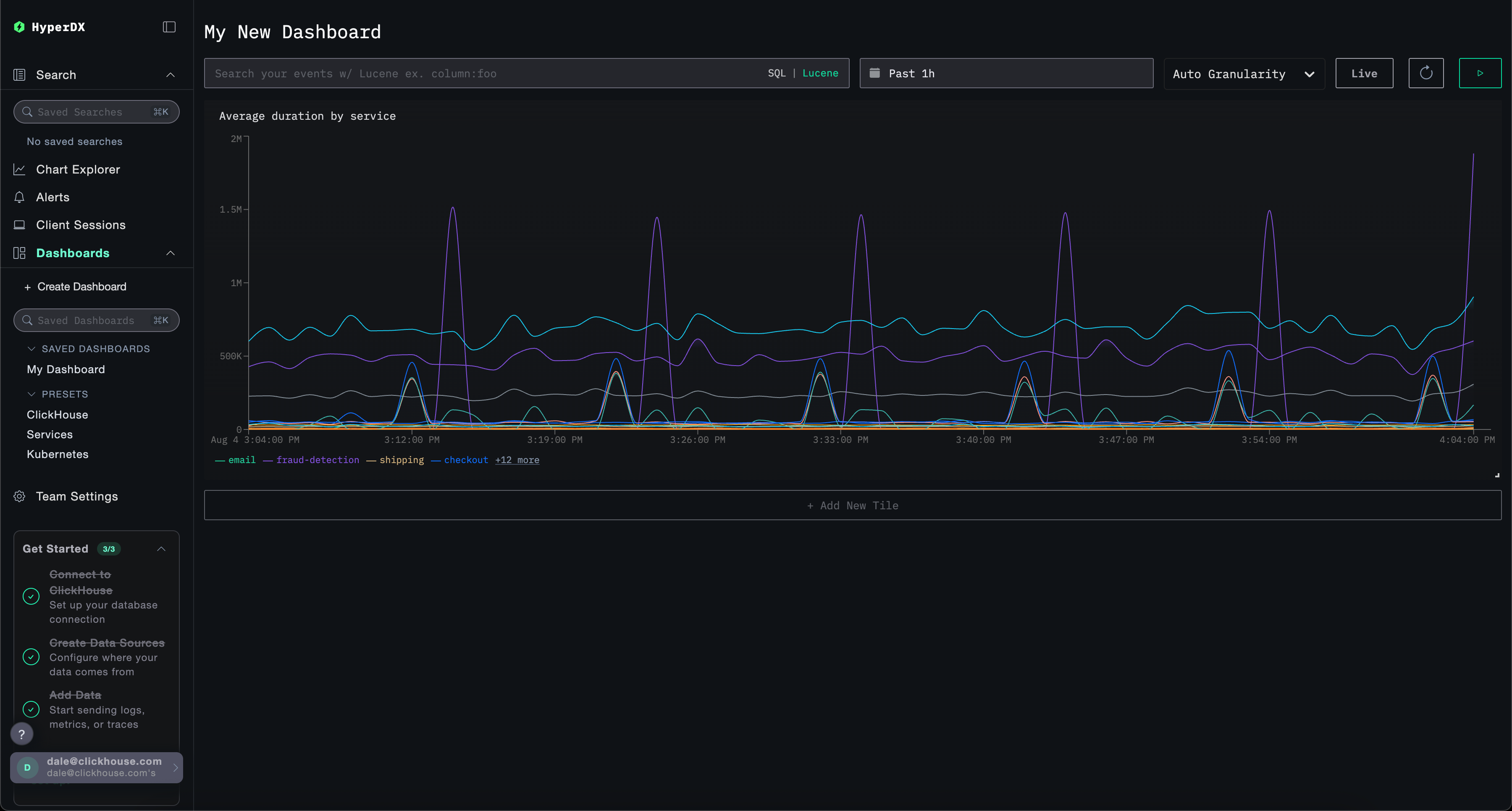
Resize the visualization to occupy the full width of the dashboard.

Create a visualization – events over time by service
Select Add New Tile to open the visualization creation panel.
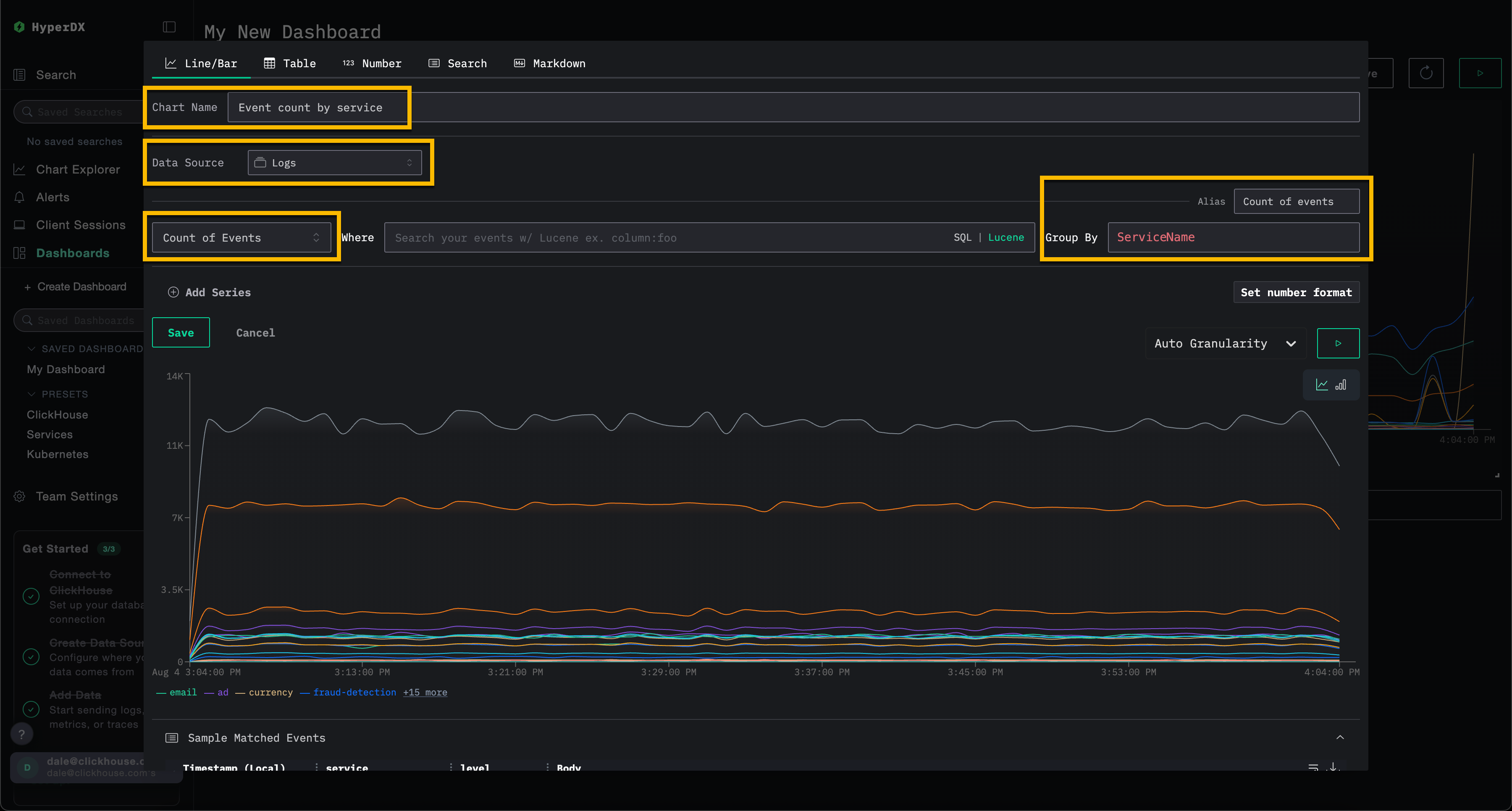
Select the Line/Bar visualization type from the top menu, followed by the Logs (or Demo Logs if using play-clickstack.clickhouse.com) dataset. Complete the following values to create a chart showing the count of events over time per service name:
- Chart Name:
Event count by service - Metric:
Count of Events - Where:
<empty> - Group By:
ServiceName - Alias:
Count of events
Click the play button before clicking Save.

Resize the visualization to occupy the full width of the dashboard.

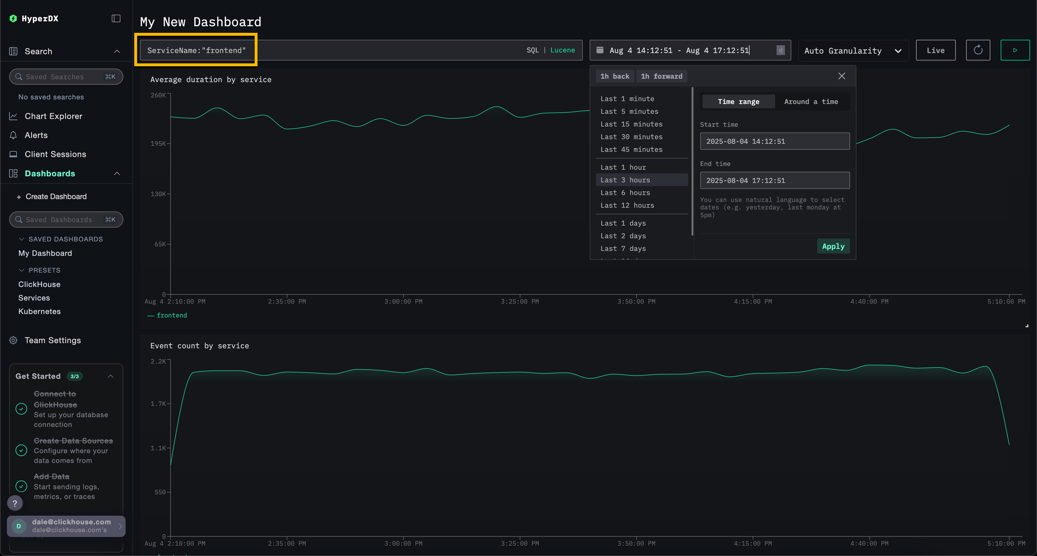
Filter dashboard
Lucene or SQL filters, along with the time range, can be applied at the dashboard level and will automatically propagate to all visualizations.

To demonstrate, apply the Lucene filter ServiceName:"frontend" to the dashboard and modify the time window to cover the Last 3 hours. Note how the visualizations now reflect data only from the frontend service.
The dashboard will be auto-saved. To set the dashboard name, select the title and modify it before clicking Save Name.

Dashboards - Editing visualizations
To remove, edit, or duplicate a visualization, hover over it and use the corresponding action buttons.

Dashboard - Listing and search
Dashboards are accessible from the left-hand menu, with built-in search to quickly locate specific dashboards.

Dashboards - Tagging
You can add tags to dashboards and saved searches to help organize them. Tags provide a flexible way to categorize and filter based on your needs.
How tags work
- Organization: Tags appear in the left sidebar, where dashboards and saved searches are grouped by their assigned tags
- Multiple tags: You can add one or more tags to a single item for better categorization
- Auto-creation: If you assign a tag that doesn't exist yet, it will be automatically created
- Easy management: You can add or remove tags at any time to adjust your organization structure
This makes it easy to find related items and maintain an organized workspace as your collection grows.

You can also select multiple tags to filter and view items across different categories:

Custom filters
In addition to the free-text filters available on all dashboards, saved dashboards support custom dropdown filters populated by data queried from ClickHouse. These provide reusable, point-and-click filter controls so that dashboard viewers can filter without writing expressions manually.

The following steps demonstrate adding a custom filter to the dashboard created in the "Creating dashboards" section.
Add a new filter
Click Add new filter. Configure the filter by providing a Name, selecting a Data source, and entering a Filter expression — a SQL column or expression whose distinct values will populate the dropdown. Click Save filter.
For example, to add a service filter for trace data, use ServiceName as the filter expression with the Traces data source.

The Filters modal shows all configured filters for the dashboard. From here you can edit or delete existing filters, or add additional ones.

Use the filter
Close the Filters modal. The new dropdown filter appears below the search bar. Click it to see the available values, then select one to filter all visualizations on the dashboard.

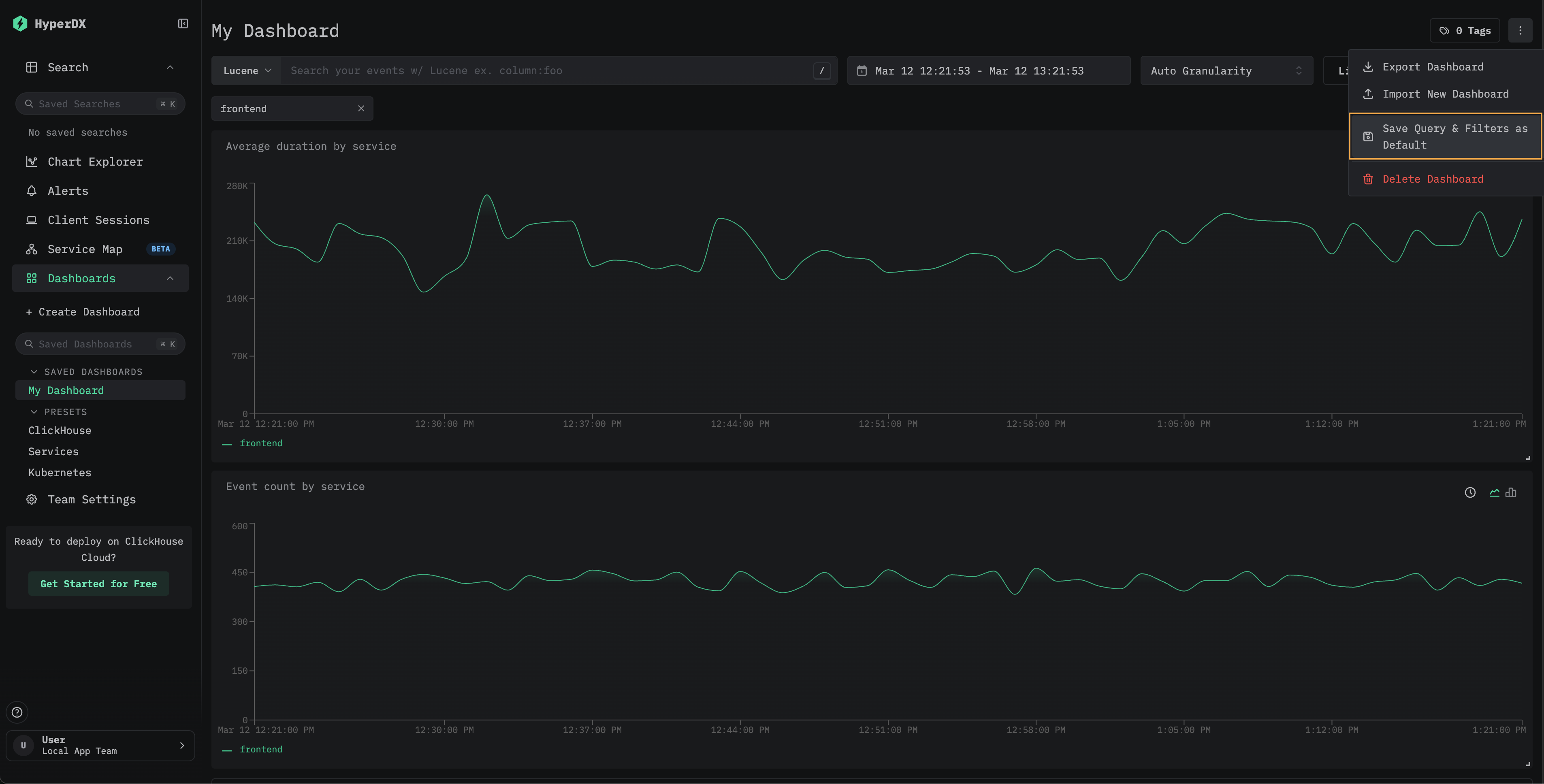
(Optional) Save filter values as default
To persist a filter selection as the dashboard default, choose Save Query & Filters as Default from the dashboard menu. The dashboard will always open with the selected filters applied. To reset, select Remove Default Query & Filters from the same menu.

Custom dropdown filters are available on saved dashboards. For an example of this pattern in action, see the Kubernetes dashboard, which provides built-in dropdown filters for Pod, Deployment, Node name, Namespace, and Cluster.
Drilldown to search
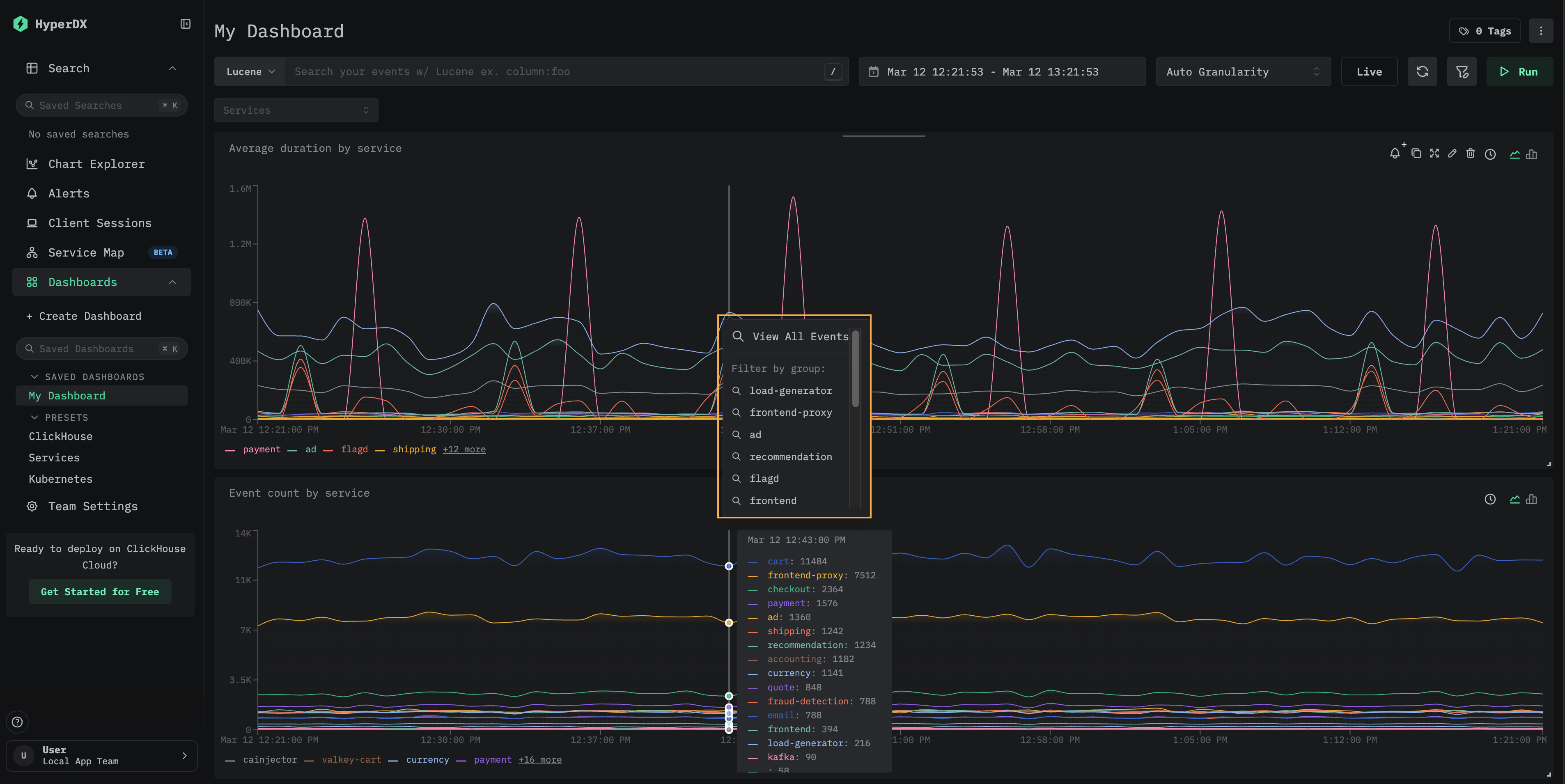
Dashboard tiles support drilldown to the Search page. Click on a data point in a visualization to open a context menu with the following options:
- View All Events — navigates to the Search page showing all events from the selected time window.
- Filter by group — navigates to the Search page filtered to a specific series.

This is useful for investigating specific spikes or anomalies spotted in a dashboard — you can quickly pivot from an aggregated view to the underlying individual events.
Presets
HyperDX is deployed with out-of-the-box dashboards.
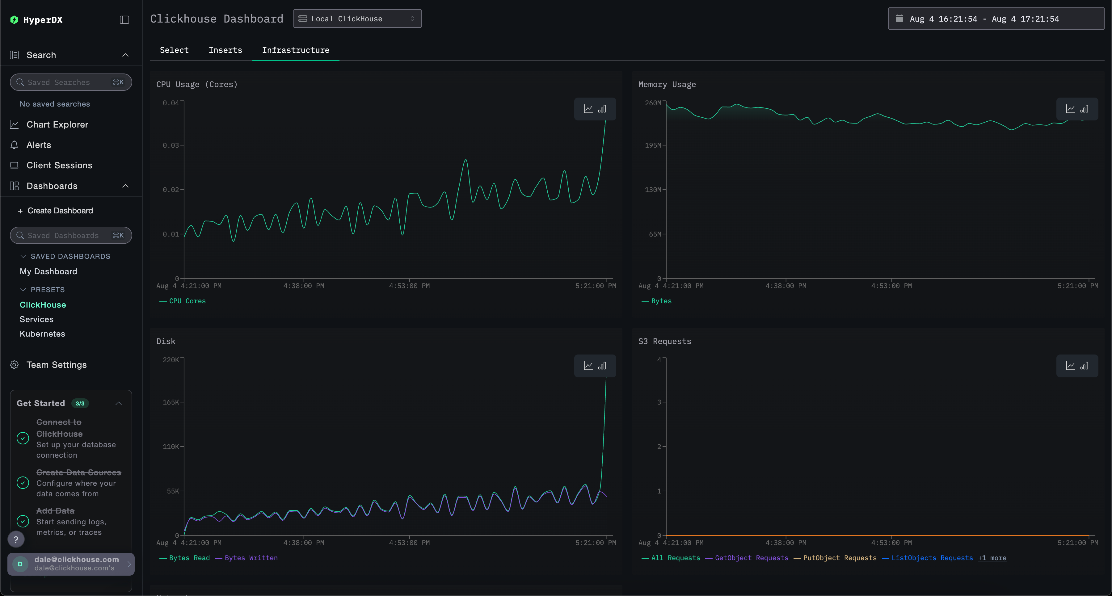
ClickHouse dashboard
This dashboard provides visualizations for monitoring ClickHouse. To navigate to this dashboard, select it from the left menu.

This dashboard uses tabs to separate monitoring of Selects, Inserts, and ClickHouse Infrastructure.
This dashboard queries the ClickHouse system tables to expose key metrics. The following grants are required:
GRANT SHOW COLUMNS, SELECT(CurrentMetric_MemoryTracking, CurrentMetric_S3Requests, ProfileEvent_OSCPUVirtualTimeMicroseconds, ProfileEvent_OSReadChars, ProfileEvent_OSWriteChars, ProfileEvent_S3GetObject, ProfileEvent_S3ListObjects, ProfileEvent_S3PutObject, ProfileEvent_S3UploadPart, event_time) ON system.metric_log
GRANT SHOW COLUMNS, SELECT(active, database, partition, rows, table) ON system.parts
GRANT SHOW COLUMNS, SELECT(event_date, event_time, memory_usage, normalized_query_hash, query, query_duration_ms, query_kind, read_rows, tables, type, written_bytes, written_rows) ON system.query_log
GRANT SHOW COLUMNS, SELECT(event_date, event_time, hostname, metric, value) ON system.transposed_metric_log
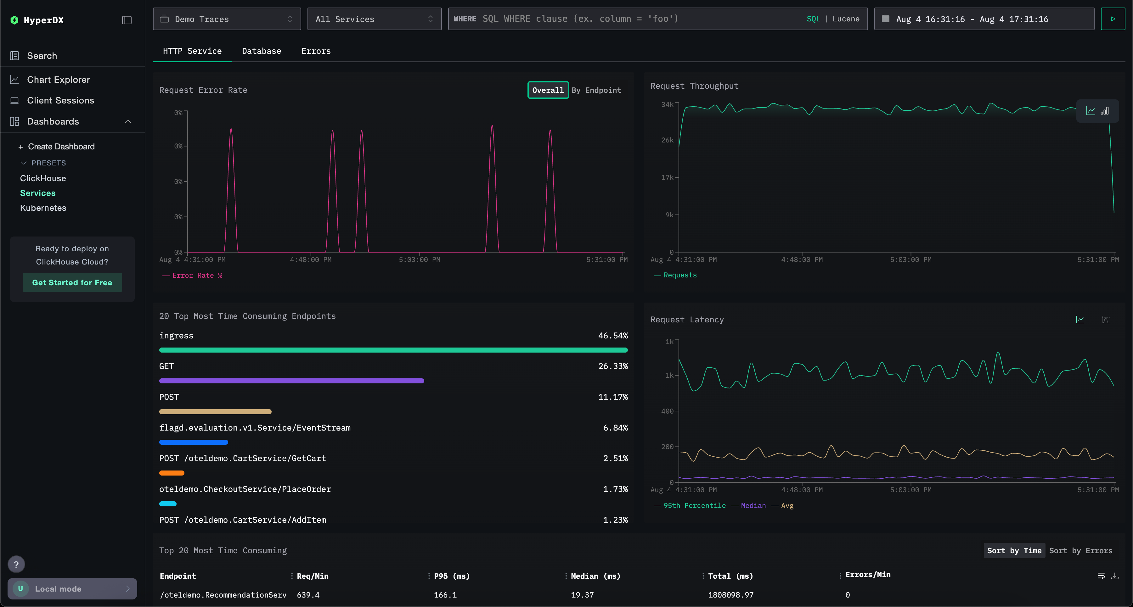
Services dashboard
The Services dashboard displays currently active services based on trace data. This requires users to have collected traces and configured a valid Traces data source.
Service names are auto-detected from the trace data, with a series of prebuilt visualizations organized across three tabs: HTTP Services, Database, and Errors.
Visualizations can be filtered using Lucene or SQL syntax, and the time window can be adjusted for focused analysis.

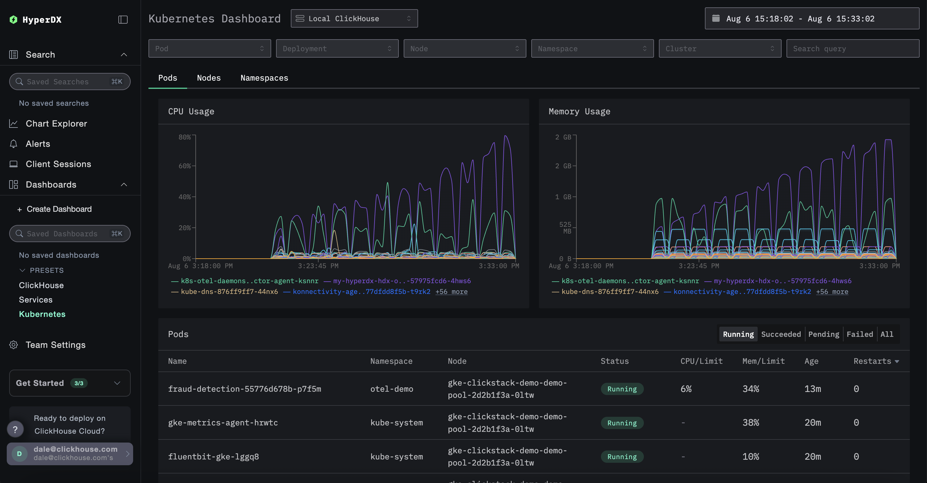
Kubernetes dashboard
This dashboard allows you to explore Kubernetes events collected via OpenTelemetry. It includes advanced filtering options, enabling you to filter by Kubernetes Pod, Deployment, Node name, Namespace, and Cluster, as well as perform free-text searches.
Kubernetes data is organized across three tabs for easy navigation: Pods, Nodes, and Namespaces.


